产品下载
极速下载一键安装,轻松开启线上办公e-office 服务端、客户端、手机端
企业做预算管理,都希望细化成本、控制超支。然而,“僵化”的预算管理,却仿佛为业务戴上“紧箍咒”,导致无法根据实际情况灵活变通。

预算管理要精准有效,必须要有与业务融合的能力:
一方面,要根据业务灵活制定、分配、调整预算
另一方面,要为业务提供可供分析的数据报表
泛微e-office协同OA系统通过上线全新的费控模块,以业务需求为导向,让预算全面贴合业务!
针对组织内的各类费用,用户可在线设置多级费用科目,并根据管理需求灵活启用/禁用相关科目。

基于不同管理场景,用户可建立年度/季度/月度及自定义周期的预算方案,并将预算额度进行灵活分配:
周期内的预算总额可分配给不同部门
部门的预算总额可分配给不同个人
个人的预算总额可分配给不同科目
科目的预算总额可分配给不同项目
借助灵活的预算分配机制,预算不再“一刀切”,实现:
针对企事业单位,在新年来临之际,可提前设置下年度预算,实现提前规划。同时,用户可自由搭建多维预算体系,实现复杂、多样的预算管控场景。
预算在执行过程中,往往需要结合业务需求,灵活进行调整。通过泛微e-office,用户可通过多种方式调整预算。

追加/追减:通过发起预算调整流程,由领导审批调整的合理性,审批通过自动更新预算额度。
预算调剂:通过电子预算调剂单,实现预算额度的再分配,比如,将某个节点的预算金额转移到另外一个节点。
预算结转:针对季度/月度预算,用户可灵活控制剩余预算是否可结转到下个周期,以协调不同周期内预算过剩、超支等问题。
通过OA系统联动预算与报销,跟踪执行情况,从多个维度智能超支预警:

前置预警:为了预防预算超标,可设置预算使用达到一定比例自动提醒相关人员。比如,当预算使用超过90%自动触发提醒。
过程风控:每次报销联动预算方案,智能计算剩余预算额度。针对超支行为,用户可通过弱控、强控手段,灵活设置是否允许提交,是否需要进行提醒。
借助费用统计功能,每发生一笔费用,自动归集到对应成本下,清晰每一笔费用何时发生、用在何处。

通过OA系统按年、季、月自动汇总“费用清单”、“我的费用”,穿透相关的报销流程,透视每一笔费用的“来龙去脉”。

借助预算统计功能,智能统计累积、剩余预算额度,分析超支情况。同时,将预算落实到执行端,借助“预算执行情况报表”,从时间维度对比分析预算明细,包括原始预算值、结转预算值、追加预算值、已报销金额、剩余预算等统计值等。

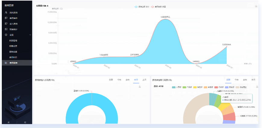
费用对接报表模块,系统自动展示费用的月度变化趋势、年度费用情况,并生成个人、部门、项目、科目等维度的占比图表。当然,用户也可借助报表工具,灵活制作各类费用报表。
通过OA系统精细化的权限体系,用户可便捷设置费用清单、预算统计表、费用科目等的数据权限、监控权限、页面操作权限。

同时,费用模块全面对接日志中心,实现操作留痕。针对费用的录入、预算信息的变更、科目设置、权限变更等,皆详细记录于日志。
通过“权限+日志”,实行费用、预算信息“动必留痕、改必有迹”,形成追溯体系。
泛微OA系统通过全新的费用管理模块,打造以业务需求为导向的精细费控体系,满足企业预算编制、分配、调整、预警、分析等一体化需求。
欢迎免费体验泛微最新OA办公系统:http://www.e-office.cn/